- Add Notify configuration with To field and interval - Track allowed/blocked IP counts per address - Send periodic summary notifications with access statistics - Optimize logging with channel-based processing for concurrent safety
Table of content
- Table of content
- Running demo
- Key Features
- Prerequisites
- Setup
- How does GoDoxy work
- Update / Uninstall system agent
- Screenshots
- Manual Setup
- Build it yourself
- Star History
Running demo
Key Features
- Simple
- Effortless configuration with simple labels or WebUI
- Simple multi-node setup
- Detailed error messages for easy troubleshooting.
- ACL: connection / request level access control
- IP/CIDR
- Country (Maxmind account required)
- Timezone (Maxmind account required)
- Access logging
- Advanced Automation
- Automatic SSL certificate management with Let's Encrypt (using DNS-01 Challenge)
- Auto-configuration for Docker containers
- Hot-reloading of configurations and container state changes
- Container Runtime Support
- Docker
- Podman
- Idle-sleep: stop and wake containers based on traffic (see screenshots)
- Docker containers
- Proxmox LXCs
- Traffic Management
- HTTP reserve proxy
- TCP/UDP port forwarding
- OpenID Connect support: SSO and secure your apps easily
- ForwardAuth support: integrate with any auth provider (e.g. TinyAuth)
- Customization
- Web UI
- App Dashboard
- Config Editor
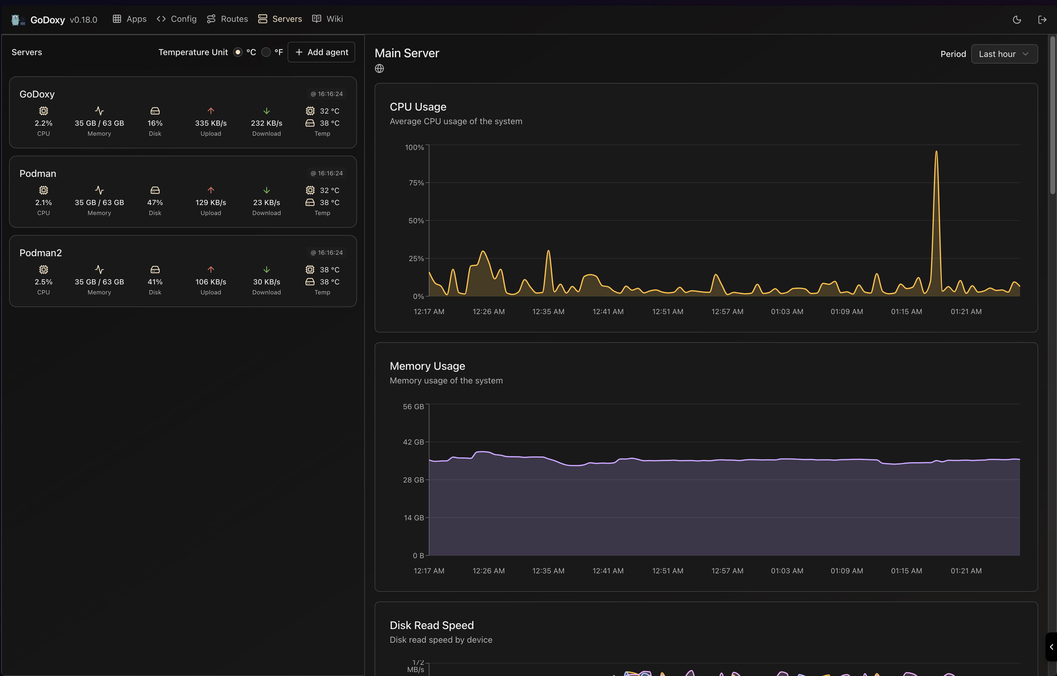
- Uptime and System Metrics
- Docker Logs Viewer
- Cross-Platform support
- Supports linux/amd64 and linux/arm64
- Efficient and Performant
- Written in Go
Prerequisites
Configure Wildcard DNS Record(s) to point to machine running GoDoxy, e.g.
- A Record:
*.domain.com->10.0.10.1 - AAAA Record (if you use IPv6):
*.domain.com->::ffff:a00:a01
Setup
Note
GoDoxy is designed to be running in
hostnetwork mode, do not change it.To change listening ports, modify
.env.
-
Prepare a new directory for docker compose and config files.
-
Run setup script inside the directory, or set up manually
/bin/bash -c "$(curl -fsSL https://raw.githubusercontent.com/yusing/godoxy/main/scripts/setup.sh)" -
Start the docker compose service from generated
compose.yml:docker compose up -d -
You may now do some extra configuration on WebUI
https://godoxy.yourdomain.com
How does GoDoxy work
- List all the containers
- Read container name, labels and port configurations for each of them
- Create a route if applicable (a route is like a "Virtual Host" in NPM)
- Watch for container / config changes and update automatically
Note
GoDoxy uses the label
proxy.aliasesas the subdomain(s), if unset it defaults to thecontainer_namefield in docker compose.For example, with the label
proxy.aliases: qbtyou can access your app viaqbt.domain.com.
Update / Uninstall system agent
Update:
bash -c "$(curl -fsSL https://github.com/yusing/godoxy/raw/refs/heads/main/scripts/install-agent.sh)" -- update
Uninstall:
bash -c "$(curl -fsSL https://github.com/yusing/godoxy/raw/refs/heads/main/scripts/install-agent.sh)" -- uninstall
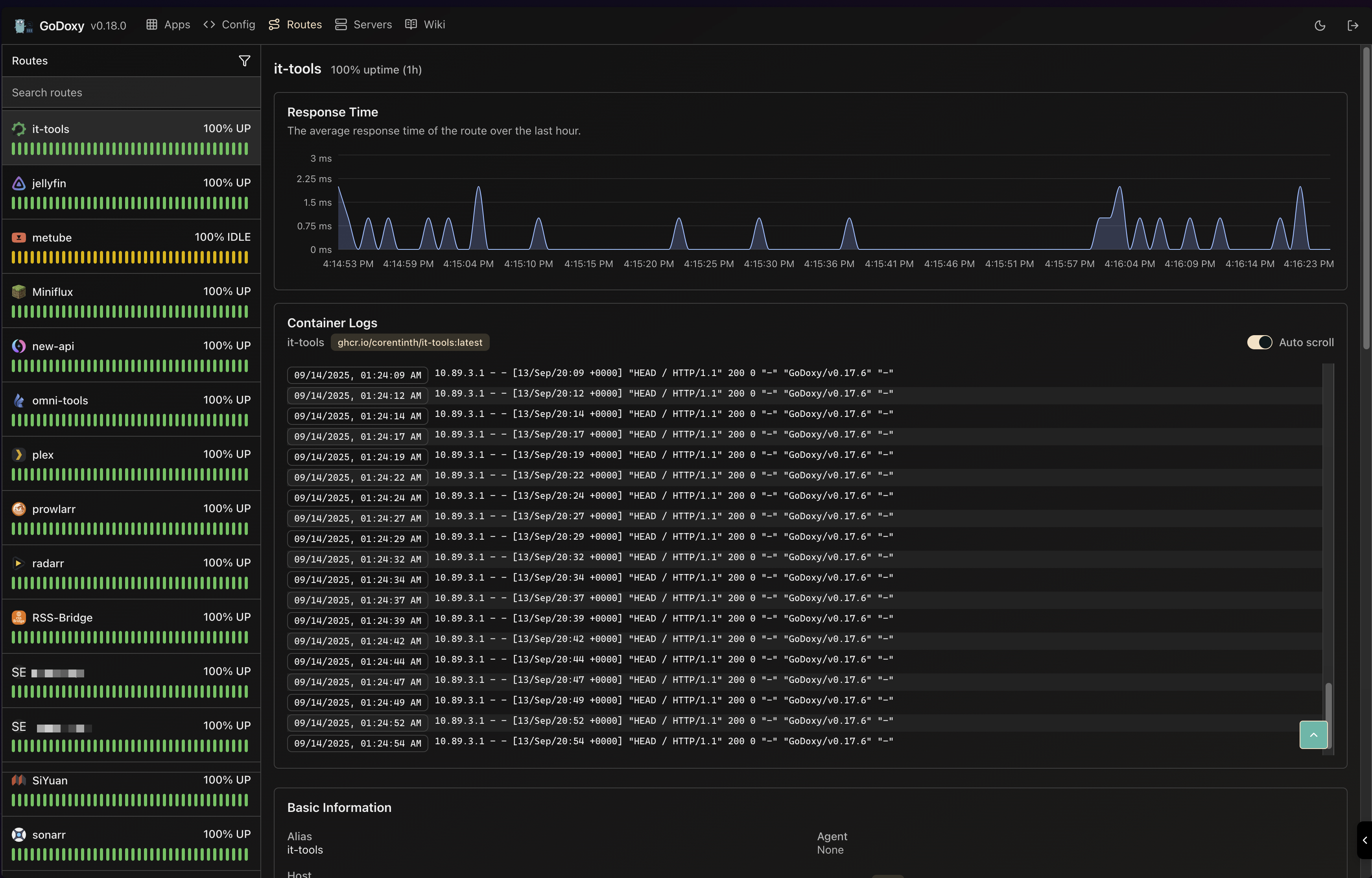
Screenshots
idlesleeper
Metrics and Logs
Manual Setup
-
Make
configdirectory then grabconfig.example.ymlintoconfig/config.ymlmkdir -p config && wget https://raw.githubusercontent.com/yusing/godoxy/main/config.example.yml -O config/config.yml -
Grab
.env.exampleinto.envwget https://raw.githubusercontent.com/yusing/godoxy/main/.env.example -O .env -
Grab
compose.example.ymlintocompose.ymlwget https://raw.githubusercontent.com/yusing/godoxy/main/compose.example.yml -O compose.yml
Folder structrue
├── certs
│ ├── cert.crt
│ └── priv.key
├── compose.yml
├── config
│ ├── config.yml
│ ├── middlewares
│ │ ├── middleware1.yml
│ │ ├── middleware2.yml
│ ├── provider1.yml
│ └── provider2.yml
├── data
│ ├── metrics # metrics data
│ │ ├── uptime.json
│ │ └── system_info.json
└── .env
Build it yourself
-
Clone the repository
git clone https://github.com/yusing/godoxy --depth=1 -
Install / Upgrade go (>=1.22) and
makeif not already -
Clear cache if you have built this before (go < 1.22) with
go clean -cache -
get dependencies with
make get -
build binary with
make build




