2022-09-12 09:16:17 -04:00
2016-03-01 11:23:03 -05:00
2022-07-01 11:36:34 -04:00
2022-09-08 09:18:45 -04:00
2022-05-11 09:12:07 -04:00

NetBox logo

NetBox is the leading solution for modeling and documenting modern networks. By combining the traditional disciplines of IP address management (IPAM) and datacenter infrastructure management (DCIM) with powerful APIs and extensions, NetBox provides the ideal "source of truth" to power network automation. Available as open source software under the Apache 2.0 license, NetBox is employed by thousands of organizations around the world.

Master branch build status

Timeline graph Issue status graph Pull request status graph Top contributors
Stats via Repography

About NetBox

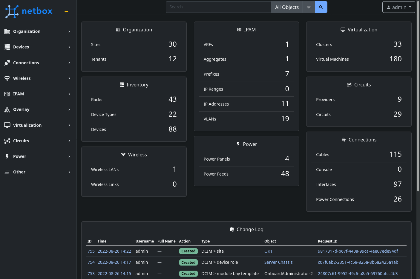
Screenshot of Netbox UI

Myriad infrastructure components can be modeled in NetBox, including:

  • Hierarchical regions, site groups, sites, and locations
  • Racks, devices, and device components
  • Cables and wireless connections
  • Power distribution
  • Data circuits and providers
  • Virtual machines and clusters
  • IP prefixes, ranges, and addresses
  • VRFs and route targets
  • L2VPN and overlays
  • FHRP groups (VRRP, HSRP, etc.)
  • AS numbers
  • VLANs and scoped VLAN groups
  • Organizational tenants and contacts

In addition to its extensive built-in models and functionality, NetBox can be customized and extended through the use of:

  • Custom fields
  • Custom links
  • Configuration contexts
  • Custom model validation rules
  • Reports
  • Custom scripts
  • Export templates
  • Conditional webhooks
  • Plugins
  • Single sign-on (SSO) authentication
  • NAPALM integration
  • Detailed change logging

NetBox also features a complete REST API as well as a GraphQL API for easily integrating with other tools and systems.

The complete documentation for NetBox can be found at docs.netbox.dev. A public demo instance is available at demo.netbox.dev.

NetBox runs as a web application atop the Django Python framework with a PostgreSQL database. For a complete list of requirements, see requirements.txt. The code is available on GitHub.

Thank you to our sponsors!

DigitalOcean            Equinix Metal            NS1
Sentry            Stellar Technologies

Discussion

  • GitHub Discussions - Discussion forum hosted by GitHub; ideal for Q&A and other structured discussions
  • Slack - Real-time chat hosted by the NetDev Community; best for unstructured discussion or just hanging out

Installation

Please see the documentation for instructions on installing NetBox. To upgrade NetBox, please download the latest release and run upgrade.sh.

Providing Feedback

The best platform for general feedback, assistance, and other discussion is our GitHub discussions. To report a bug or request a specific feature, please open a GitHub issue using the appropriate template.

If you are interested in contributing to the development of NetBox, please read our contributing guide prior to beginning any work.

Screenshots

Screenshot of main page (dark mode)

Screenshot of rack elevation

Screenshot of prefixes hierarchy

Screenshot of cable trace

Please see our wiki for a list of relevant community projects.

Description
No description provided
Readme 213 MiB
Latest
2025-12-23 18:02:30 +01:00
Languages
Python 94.5%
HTML 4.4%
TypeScript 0.8%
SCSS 0.2%