- relative time formatting - better relative duration formatting
GoDoxy
A lightweight, simple, and performant reverse proxy with WebUI.
For full documentation, check out Wiki
EN | 中文
Table of content
Key Features
- Easy to use
- Effortless configuration
- Simple multi-node setup with GoDoxy agents or Docker Socket Proxies
- Error messages is clear and detailed, easy troubleshooting
- Auto SSL with Let's Encrypt (See Supported DNS-01 Challenge Providers)
- Auto hot-reload on container state / config file changes
- Container aware: create routes dynamically from running docker containers
- idlesleeper: stop and wake containers based on traffic (optional, see screenshots)
- HTTP reserve proxy and TCP/UDP port forwarding
- OpenID Connect integration: SSO and secure your apps easily
- HTTP middleware and Custom error pages support
- Web UI with App dashboard, config editor, uptime and system metrics, docker logs viewer
- Supports linux/amd64 and linux/arm64
- Written in Go
Prerequisites
Setup Wildcard DNS Record(s) for machine running GoDoxy, e.g.
- A Record:
*.domain.com->10.0.10.1 - AAAA Record (if you use IPv6):
*.domain.com->::ffff:a00:a01
How does GoDoxy work
- List all the containers
- Read container name, labels and port configurations for each of them
- Create a route if applicable (a route is like a "Virtual Host" in NPM)
- Watch for container / config changes and update automatically
GoDoxy uses the label proxy.aliases as the subdomain(s), if unset it defaults to the container_name field in docker compose.
For example, with the label proxy.aliases: qbt you can access your app via qbt.domain.com.
Setup
NOTE: GoDoxy is designed to be (and only works when) running in host network mode, do not change it. To change listening ports, modify .env.
-
Prepare a new directory for docker compose and config files.
-
Run setup script inside the directory, or set up manually
/bin/bash -c "$(curl -fsSL https://raw.githubusercontent.com/yusing/godoxy/main/scripts/setup.sh)" -
Start the container
docker compose up -dand wait for it to be ready -
You may now do some extra configuration on WebUI
https://godoxy.yourdomain.com
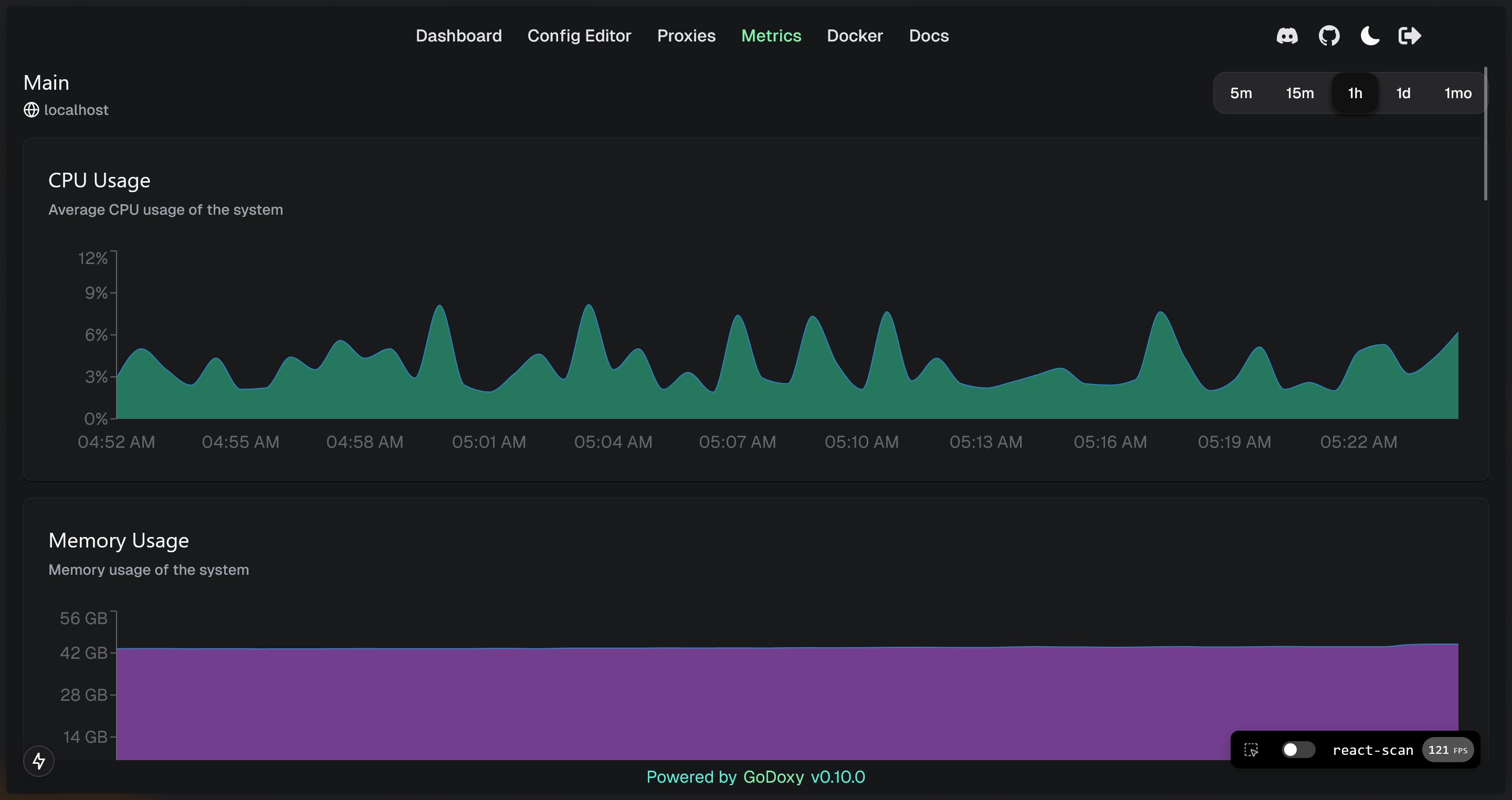
Screenshots
idlesleeper
Metrics and Logs
Manual Setup
-
Make
configdirectory then grabconfig.example.ymlintoconfig/config.ymlmkdir -p config && wget https://raw.githubusercontent.com/yusing/godoxy/main/config.example.yml -O config/config.yml -
Grab
.env.exampleinto.envwget https://raw.githubusercontent.com/yusing/godoxy/main/.env.example -O .env -
Grab
compose.example.ymlintocompose.ymlwget https://raw.githubusercontent.com/yusing/godoxy/main/compose.example.yml -O compose.yml
Folder structrue
├── certs
│ ├── cert.crt
│ └── priv.key
├── compose.yml
├── config
│ ├── config.yml
│ ├── middlewares
│ │ ├── middleware1.yml
│ │ ├── middleware2.yml
│ ├── provider1.yml
│ └── provider2.yml
├── data
│ ├── metrics # metrics data
│ │ ├── uptime.json
│ │ └── system_info.json
└── .env
Build it yourself
-
Clone the repository
git clone https://github.com/yusing/godoxy --depth=1 -
Install / Upgrade go (>=1.22) and
makeif not already -
Clear cache if you have built this before (go < 1.22) with
go clean -cache -
get dependencies with
make get -
build binary with
make build





