2025-02-23 13:31:27 +08:00
2024-12-11 07:21:04 +08:00
2025-03-28 07:38:12 +08:00
2025-02-25 06:06:06 +08:00
2025-02-06 18:23:10 +08:00
2024-04-01 04:08:48 +00:00
2025-03-28 03:23:06 +08:00

GoDoxy

Quality Gate Status GitHub last commit Lines of Code Discord

A lightweight, simple, and performant reverse proxy with WebUI.

For full documentation, check out Wiki

EN | 中文

Table of content

Key Features

  • Easy to use
    • Effortless configuration
    • Simple multi-node setup with GoDoxy agents or Docker Socket Proxies
    • Error messages is clear and detailed, easy troubleshooting
  • Auto SSL with Let's Encrypt (See Supported DNS-01 Challenge Providers)
  • Auto hot-reload on container state / config file changes
  • Container aware: create routes dynamically from running docker containers
  • idlesleeper: stop and wake containers based on traffic (optional, see screenshots)
  • HTTP reserve proxy and TCP/UDP port forwarding
  • OpenID Connect integration: SSO and secure your apps easily
  • HTTP middleware and Custom error pages support
  • Web UI with App dashboard, config editor, uptime and system metrics, docker logs viewer
  • Supports linux/amd64 and linux/arm64
  • Written in Go

🔼Back to top

Prerequisites

Setup Wildcard DNS Record(s) for machine running GoDoxy, e.g.

  • A Record: *.domain.com -> 10.0.10.1
  • AAAA Record (if you use IPv6): *.domain.com -> ::ffff:a00:a01

How does GoDoxy work

  1. List all the containers
  2. Read container name, labels and port configurations for each of them
  3. Create a route if applicable (a route is like a "Virtual Host" in NPM)
  4. Watch for container / config changes and update automatically

GoDoxy uses the label proxy.aliases as the subdomain(s), if unset it defaults to the container_name field in docker compose.

For example, with the label proxy.aliases: qbt you can access your app via qbt.domain.com.

Setup

NOTE: GoDoxy is designed to be (and only works when) running in host network mode, do not change it. To change listening ports, modify .env.

  1. Prepare a new directory for docker compose and config files.

  2. Run setup script inside the directory, or set up manually

    /bin/bash -c "$(curl -fsSL https://raw.githubusercontent.com/yusing/godoxy/main/scripts/setup.sh)"
    
  3. Start the container docker compose up -d and wait for it to be ready

  4. You may now do some extra configuration on WebUI https://godoxy.yourdomain.com

🔼Back to top

Screenshots

idlesleeper

idlesleeper

Metrics and Logs

Uptime Monitor Docker Logs Server Overview
Uptime Monitor Docker Logs Server Overview
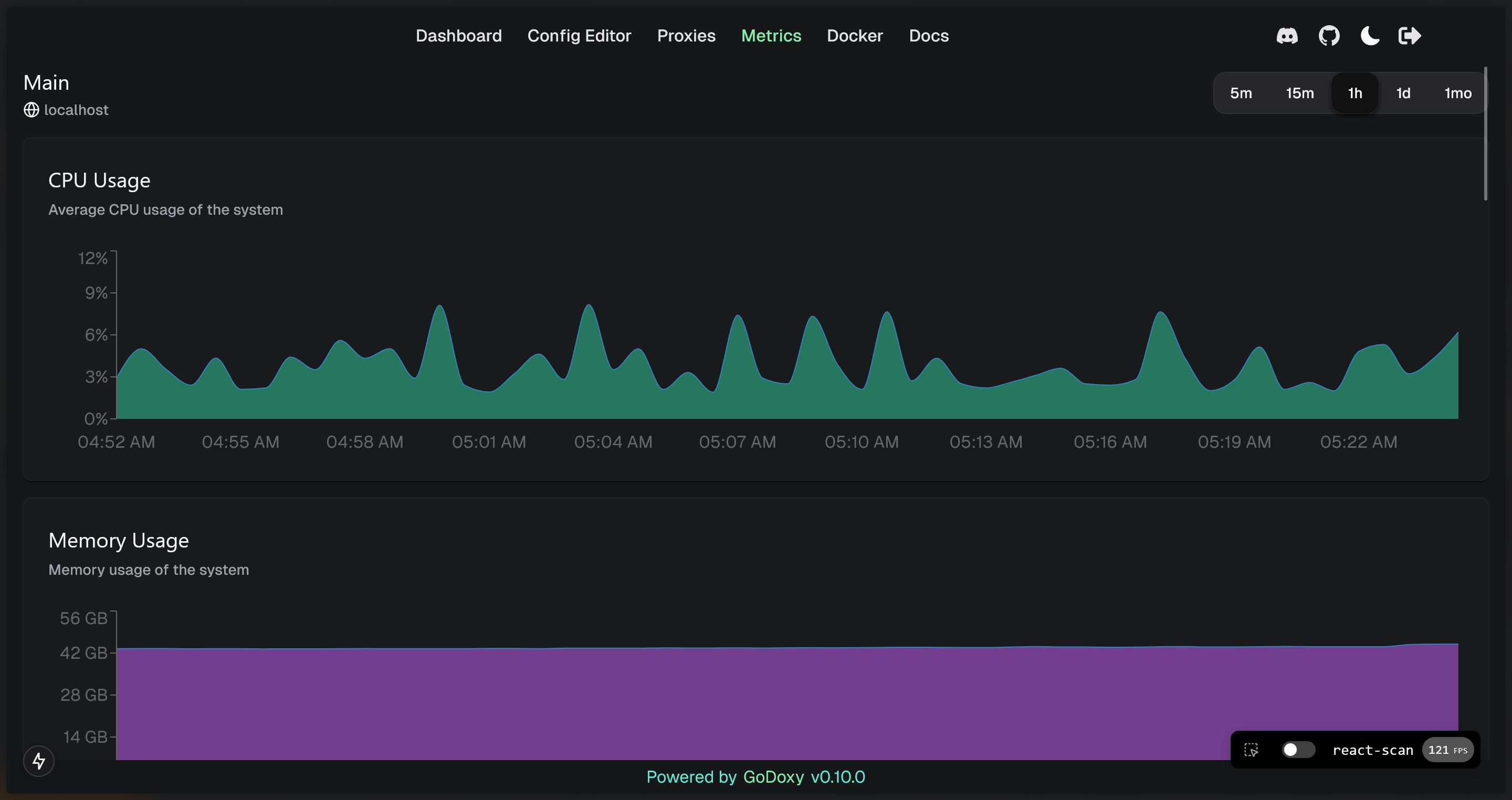
System Monitor Graphs
System Monitor Graphs

🔼Back to top

Manual Setup

  1. Make config directory then grab config.example.yml into config/config.yml

    mkdir -p config && wget https://raw.githubusercontent.com/yusing/godoxy/main/config.example.yml -O config/config.yml

  2. Grab .env.example into .env

    wget https://raw.githubusercontent.com/yusing/godoxy/main/.env.example -O .env

  3. Grab compose.example.yml into compose.yml

    wget https://raw.githubusercontent.com/yusing/godoxy/main/compose.example.yml -O compose.yml

Folder structrue

├── certs
│   ├── cert.crt
│   └── priv.key
├── compose.yml
├── config
│   ├── config.yml
│   ├── middlewares
│   │   ├── middleware1.yml
│   │   ├── middleware2.yml
│   ├── provider1.yml
│   └── provider2.yml
├── data
│   ├── metrics # metrics data
│   │   ├── uptime.json
│   │   └── system_info.json
└── .env

Build it yourself

  1. Clone the repository git clone https://github.com/yusing/godoxy --depth=1

  2. Install / Upgrade go (>=1.22) and make if not already

  3. Clear cache if you have built this before (go < 1.22) with go clean -cache

  4. get dependencies with make get

  5. build binary with make build

🔼Back to top

Description
No description provided
Readme MIT 220 MiB
Latest
2025-12-20 04:07:51 +01:00
Languages
Go 95.1%
Shell 1.3%
HTML 0.9%
TypeScript 0.8%
CSS 0.7%
Other 1.2%