2024-12-11 07:21:04 +08:00
2026-01-08 23:48:24 +08:00
2025-10-09 01:14:43 +08:00
2025-10-10 20:40:33 +08:00
2026-01-05 20:55:04 +08:00
2025-05-01 07:29:48 +08:00

Quality Gate Status GitHub last commit Lines of Code

Demo Discord

A lightweight, simple, and performant reverse proxy with WebUI.

Website | Wiki | Discord
EN | 中文

Have questions? Ask ChatGPT! (Thanks to @ismesid)

Table of content

Running demo

https://demo.godoxy.dev

Deployed on Zeabur

Key Features

  • Simple
  • ACL: connection / request level access control
    • IP/CIDR
    • Country (Maxmind account required)
    • Timezone (Maxmind account required)
    • Access logging
    • Periodic notification of access summaries for number of allowed and blocked connections
  • Advanced Automation
    • Automatic SSL certificate management with Let's Encrypt (using DNS-01 Challenge)
    • Auto-configuration for Docker containers
    • Hot-reloading of configurations and container state changes
  • Container Runtime Support
    • Docker
    • Podman
  • Idle-sleep: stop and wake containers based on traffic (see screenshots)
    • Docker containers
    • Proxmox LXCs
  • Traffic Management
    • HTTP reserve proxy
    • TCP/UDP port forwarding
    • OpenID Connect support: SSO and secure your apps easily
    • ForwardAuth support: integrate with any auth provider (e.g. TinyAuth)
  • Customization
  • Web UI
    • App Dashboard
    • Config Editor
    • Uptime and System Metrics
    • Docker Logs Viewer
  • Cross-Platform support
    • Supports linux/amd64 and linux/arm64
  • Efficient and Performant
    • Written in Go

Prerequisites

Configure Wildcard DNS Record(s) to point to machine running GoDoxy, e.g.

  • A Record: *.domain.com -> 10.0.10.1
  • AAAA Record (if you use IPv6): *.domain.com -> ::ffff:a00:a01

Setup

Note

GoDoxy is designed to be running in host network mode, do not change it.

To change listening ports, modify .env.

  1. Prepare a new directory for docker compose and config files.

  2. Run setup script inside the directory, or set up manually

    /bin/bash -c "$(curl -fsSL https://raw.githubusercontent.com/yusing/godoxy/main/scripts/setup.sh)"
    
  3. Start the docker compose service from generated compose.yml:

    docker compose up -d
    
  4. You may now do some extra configuration on WebUI https://godoxy.yourdomain.com

How does GoDoxy work

  1. List all the containers
  2. Read container name, labels and port configurations for each of them
  3. Create a route if applicable (a route is like a "Virtual Host" in NPM)
  4. Watch for container / config changes and update automatically

Note

GoDoxy uses the label proxy.aliases as the subdomain(s), if unset it defaults to the container_name field in docker compose.

For example, with the label proxy.aliases: qbt you can access your app via qbt.domain.com.

Update / Uninstall system agent

Update:

bash -c "$(curl -fsSL https://github.com/yusing/godoxy/raw/refs/heads/main/scripts/install-agent.sh)" -- update

Uninstall:

bash -c "$(curl -fsSL https://github.com/yusing/godoxy/raw/refs/heads/main/scripts/install-agent.sh)" -- uninstall

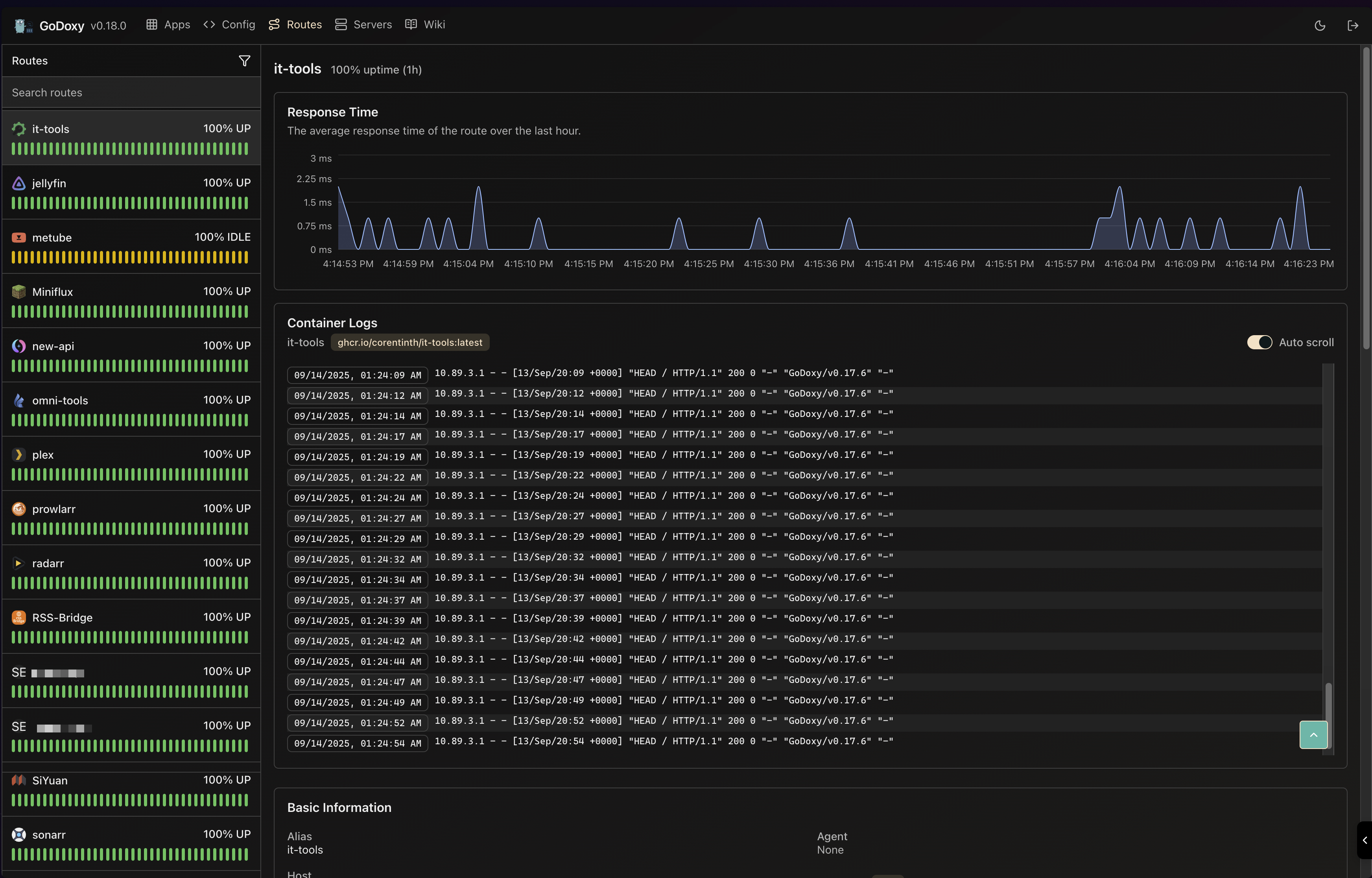
Screenshots

idlesleeper

idlesleeper

Metrics and Logs

Routes Servers
Routes Servers

Manual Setup

  1. Make config directory then grab config.example.yml into config/config.yml

    mkdir -p config && wget https://raw.githubusercontent.com/yusing/godoxy/main/config.example.yml -O config/config.yml

  2. Grab .env.example into .env

    wget https://raw.githubusercontent.com/yusing/godoxy/main/.env.example -O .env

  3. Grab compose.example.yml into compose.yml

    wget https://raw.githubusercontent.com/yusing/godoxy/main/compose.example.yml -O compose.yml

Folder structrue

├── certs
│   ├── cert.crt
│   └── priv.key
├── compose.yml
├── config
│   ├── config.yml
│   ├── middlewares
│   │   ├── middleware1.yml
│   │   ├── middleware2.yml
│   ├── provider1.yml
│   └── provider2.yml
├── data
│   ├── metrics # metrics data
│   │   ├── uptime.json
│   │   └── system_info.json
└── .env

Build it yourself

  1. Clone the repository git clone https://github.com/yusing/godoxy --depth=1

  2. Install / Upgrade go (>=1.22) and make if not already

  3. Clear cache if you have built this before (go < 1.22) with go clean -cache

  4. get dependencies with make get

  5. build binary with make build

Star History

Star History Chart

🔼Back to top

Description
No description provided
Readme MIT 214 MiB
Latest
2025-12-20 04:07:51 +01:00
Languages
Go 94.5%
Shell 1.5%
HTML 1.1%
TypeScript 0.9%
CSS 0.9%
Other 1.1%