WYGIWYH
An optionated and powerful finance tracker.
WYGIWYH (What You Get Is What You Have) is a powerful, principles-first finance tracker designed for people who prefer a no-budget, straightforward approach to managing their money. With features like multi-currency support, customizable transactions, and a built-in dollar-cost averaging tracker, WYGIWYH helps you take control of your finances with simplicity and flexibility.
Why WYGIWYH?
Managing money can feel unnecessarily complex, but it doesn’t have to be. WYGIWYH (pronounced "wiggy-wih") is based on a simple principle:
Use what you earn this month for this month. Any savings are tracked but treated as untouchable for future months.
By sticking to this straightforward approach, you avoid dipping into your savings while still keeping tabs on where your money goes.
While this philosophy is simple, finding tools to make it work wasn’t. I initially used a spreadsheet, which served me well for years—until it became unwieldy as I started managing multiple currencies, accounts, and investments. I tried various financial management apps, but none met my key requirements:
- Multi-currency support to track income and expenses in different currencies.
- Not a budgeting app — as I dislike budgeting constraints.
- Web app usability (ideally with mobile support, though optional).
- Automation-ready API to integrate with other tools and services.
- Custom transaction rules for credit card billing cycles or similar quirks.
Frustrated by the lack of comprehensive options, I set out to build WYGIWYH — an opinionated yet powerful tool that I believe will resonate with like-minded users.
Key Features
WYGIWYH offers an array of features designed to simplify and streamline your personal finance tracking:
- Unified transaction tracking: Record all your income and expenses, organized in one place.
- Multiple accounts support: Keep track of where your money and assets are stored (banks, wallets, investments, etc.).
- Out-of-the-box multi-currency support: Dynamically manage transactions and balances in different currencies.
- Custom currencies: Create your own currencies for crypto, rewards points, or any other models.
- Automated adjustments with rules: Automatically modify transactions using customizable rules.
- Built-in Dollar-Cost Average (DCA) tracker: Essential for tracking recurring investments, especially for crypto and stocks.
- API support for automation: Seamlessly integrate with existing services to synchronize transactions.
How To Use
To run this application, you'll need Git and Docker with the docker-compose.
From your command line:
Note
Docker images for this project are currently under development, but manual setup is available now.
# Clone this repository
$ git clone https://github.com/eitchtee/WYGIWYH
# Go into the repository
$ cd WYGIWYH
# Fill the .env file with your configurations
$ cp .env.example .env
$ nano .env # or any other editor you want to use
# Create docker-compose file
$ cp docker-compose.prod.yml docker-compose.yml
# Run the app
$ docker compose up -d --build
# Create the first admin account
$ docker compose exec -it web python manage.py createsuperuser
How it works
Models
Transactions
Transactions are the core feature of WYGIWYH, representing expenses or income in your accounts. Each transaction consists of the following fields:
Type
- Income: A positive amount entering your account
- Expense: A negative amount exiting your account
Paid Status
A transaction can be either:
- Current: When marked as paid
- Projected: When marked as unpaid
Account
The account associated with the transaction. Required, limited to one account per transaction.
Entity
The party involved in the transaction:
- For Income: The paying entity
- For Expense: The receiving entity
Optional field.
Date
The date when the transaction occurred. Required.
Reference Date
One of WYGIWYH's key features. The reference date determines which month a transaction should count towards. For example, you can have a transaction that occurred on January 26th count towards February's finances.
Optional - defaults to the transaction date's month if not specified.
Caution
While designed primarily for credit card closing dates, this feature allows for debt rolling across months. Use responsibly to maintain accurate financial tracking.
Type
- Income, meaning a positive amount (usually) entering your account
- Expense, meaning a negative amount exiting your account
Description
The name or purpose of the transaction. Required.
Amount
The monetary value of the transaction. Required.
Category
The primary classification of the transaction. Optional.
Tags
Additional labels for transaction categorization. Optional.
Notes
Additional information about the transaction. Optional.
Installment Plan
An Installment Plan is a helper model that generates a series of recurring transactions over a fixed period.
Core Fields
- Account: The account for all transactions in the plan. Required.
- Entity: The paying or receiving party for all transactions. Optional.
- Description: The name of the installment plan, used for all transactions. Required.
- Notes: Additional information applied to all transactions. Optional.
Installment Configuration
- Number of Installments: Total number of transactions to create (e.g., 1/10, 2/10)
- Installment Start: Initial counting point
- Start Date: Date of the first transaction
- Reference Date: Reference date for the first transaction
- Recurrence: Frequency of transactions (e.g., Monthly)
Transaction Details
- Amount: Value for each transaction. Required.
- Category: Primary classification for all transactions. Optional.
- Tags: Labels applied to all transactions. Optional.
Recurring Transaction
A Recurring Transaction is a helper model that generates recurring transactions indefinitely or until a certain date.
Core Fields
- Account: The account for all transactions in the plan. Required.
- Entity: The paying or receiving party for all transactions. Optional.
- Description: The name of the recurring transaction, used for all transactions. Required.
- Notes: Additional information applied to all transactions. Optional.
Recurring Transaction Configuration
- Start Date: Date of the first transaction. Required.
- Reference Date: Reference date for the first transaction. Optional.
- Recurrence Type: Frequency of transactions (e.g., Monthly). Required.
- Recurrence Interval: The interval between transactions (e.g. every 1 month, every 2 weeks, etc.). Required.
- End date: When new transactions should stop being created. Optional.
Transaction Details
- Amount: Value for each transaction. Required.
- Category: Primary classification for all transactions. Optional.
- Tags: Labels applied to all transactions. Optional.
Other information
- Recurring transactions are checked and created every midnight using Procrastinate.
- WYGIWYH tries to keep at most 6 future transactions created at any time.
- If you delete a recurring transaction it will not be recreated.
- You can stop or pause a recurring transaction at any time on the config page (/recurring-trasanctions/)
Account
TO-DO
Account Groups
TO-DO
Currency
TO-DO
Exchange Rate
TO-DO
Category
TO-DO
Tag
TO-DO
Entity
TO-DO
Rule
TO-DO
Helper actions
Transfer
A transfer happens when you move a monetary value from one account to another. This will create two transactions, one expense and one income with the values set by the user.
Contrary to other finance trackers, due to our multi-currency support, WYGIWYH's transfer system allows for non-zero transfers.
Balance (Account Reconciliation)
A balance is a easy way of updating your accounts balance. It creates a transaction with the difference between the balance currently in WYGIWYH and the new balance informed by you.
This can be useful for savings accounts or other interest accruing investments.
Views
Monthly
TO-DO
Yearly by currency
TO-DO
Yearly by account
TO-DO
Calendar
TO-DO
Networh
Current
TO-DO
Projected
TO-DO
All Transactions
TO-DO
Configuration and Management
TO-DO
Tools
Calculator
The calculator is a floating widget that can be toggled by clicking the calculator icon on the navbar.
It allows for any math expression supported by math.js.
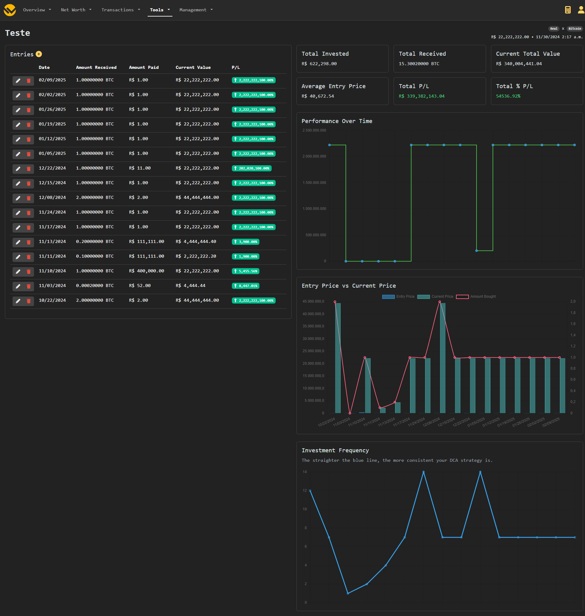
Dollar Cost Average Tracker
The DCA Tracker can be accessed from the navbar's Tools menu.
It allows for tracking DCA strategies and getting helpful information and insights.
Important
Currently DCA exists separately from your main transactions. You will need to add your entries manually.
Unit Price Calculator
The Unit Price Calculator can be accessed from the navbar's Tools menu.
This is a self-contained tool for comparing and finding the most cost-efficient item quickly and easily.
Input the price and the amount of each item, the cheapeast will be highlighted in green, and the most expensive in red.
You can add additional items by clicking the Add button at the end of the page.
Note
This doesn't do unit convertion. The amount of all items needs to be on the same the unit for proper functioning.
Currency Converter
TO-DO
Built with
WYGIWYH is possible thanks to a lot of amazing open source tools, to name a few:
- Django
- HTMX
- _hyperscript
- Procrastinate
- Bootstrap
- Tailwind
- Webpack







