# GoDoxy
[](https://sonarcloud.io/summary/new_code?id=yusing_godoxy)

[](https://sonarcloud.io/summary/new_code?id=yusing_godoxy)
[](https://discord.gg/umReR62nRd)
A lightweight, simple, and [performant](https://github.com/yusing/godoxy/wiki/Benchmarks) reverse proxy with WebUI.
For full documentation, check out **[Wiki](https://github.com/yusing/godoxy/wiki)**
**EN** |
δΈζ
**Currently working on [feat/godoxy-agent](https://github.com/yusing/godoxy/tree/feat/godoxy-agent).
For contribution, please fork this instead of default branch.**
## Table of content
- [GoDoxy](#godoxy)
- [Table of content](#table-of-content)
- [Key Features](#key-features)
- [Prerequisites](#prerequisites)
- [How does GoDoxy work](#how-does-godoxy-work)
- [Setup](#setup)
- [Screenshots](#screenshots)
- [idlesleeper](#idlesleeper)
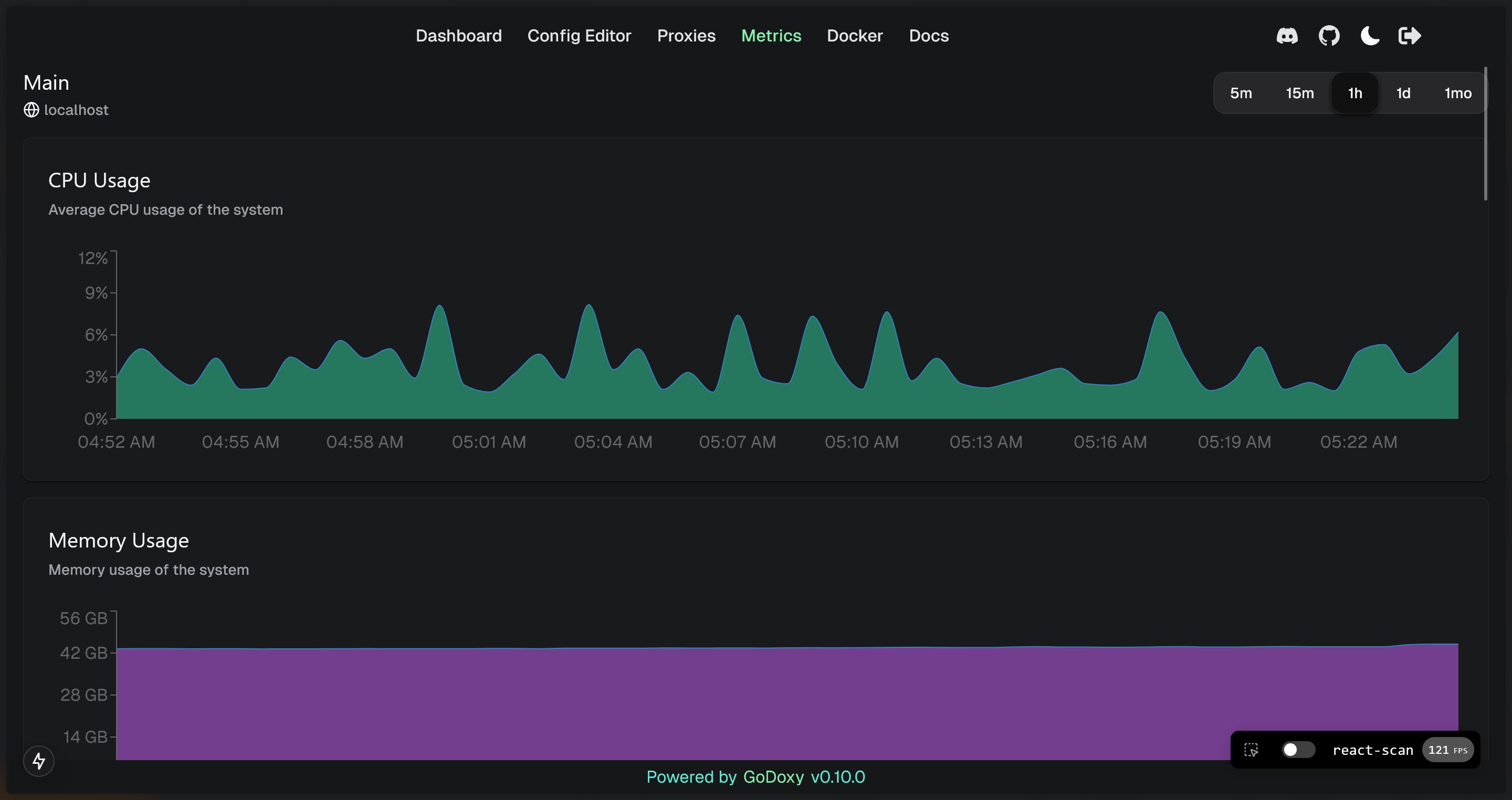
- [Metrics and Logs](#metrics-and-logs)
- [Manual Setup](#manual-setup)
- [Folder structrue](#folder-structrue)
- [Build it yourself](#build-it-yourself)
## Key Features
- Easy to use
- Effortless configuration
- Simple multi-node setup with GoDoxy agents or Docker Socket Proxies
- Error messages is clear and detailed, easy troubleshooting
- Auto SSL with Let's Encrypt (See [Supported DNS-01 Challenge Providers](https://github.com/yusing/go-proxy/wiki/Supported-DNS%E2%80%9001-Providers))
- Auto hot-reload on container state / config file changes
- Container aware: create routes dynamically from running docker containers
- **idlesleeper**: stop and wake containers based on traffic _(optional, see [screenshots](#idlesleeper))_
- HTTP reserve proxy and TCP/UDP port forwarding
- OpenID Connect integration: SSO and secure your apps easily
- [HTTP middleware](https://github.com/yusing/go-proxy/wiki/Middlewares) and [Custom error pages support](https://github.com/yusing/go-proxy/wiki/Middlewares#custom-error-pages)
- **Web UI with App dashboard, config editor, _uptime and system metrics_, _docker logs viewer_**
- Supports linux/amd64 and linux/arm64
- Written in **[Go](https://go.dev)**
[πΌBack to top](#table-of-content)
## Prerequisites
Setup Wildcard DNS Record(s) for machine running `GoDoxy`, e.g.
- A Record: `*.domain.com` -> `10.0.10.1`
- AAAA Record (if you use IPv6): `*.domain.com` -> `::ffff:a00:a01`
## How does GoDoxy work
1. List all the containers
2. Read container name, labels and port configurations for each of them
3. Create a route if applicable (a route is like a "Virtual Host" in NPM)
4. Watch for container / config changes and update automatically
GoDoxy uses the label `proxy.aliases` as the subdomain(s), if unset it defaults to the `container_name` field in docker compose.
For example, with the label `proxy.aliases: qbt` you can access your app via `qbt.domain.com`.
## Setup
**NOTE:** GoDoxy is designed to be (and only works when) running in `host` network mode, do not change it. To change listening ports, modify `.env`.
1. Prepare a new directory for docker compose and config files.
2. Run setup script inside the directory, or [set up manually](#manual-setup)
```shell
/bin/bash -c "$(curl -fsSL https://raw.githubusercontent.com/yusing/godoxy/main/scripts/setup.sh)"
```
3. Start the container `docker compose up -d` and wait for it to be ready
4. You may now do some extra configuration on WebUI `https://godoxy.yourdomain.com`
[πΌBack to top](#table-of-content)
## Screenshots
### idlesleeper

### Metrics and Logs