[![Quality Gate Status](https://sonarcloud.io/api/project_badges/measure?project=yusing_go-proxy&metric=alert_status)](https://sonarcloud.io/summary/new_code?id=yusing_go-proxy) ![GitHub last commit](https://img.shields.io/github/last-commit/yusing/godoxy) [![Lines of Code](https://sonarcloud.io/api/project_badges/measure?project=yusing_go-proxy&metric=ncloc)](https://sonarcloud.io/summary/new_code?id=go-proxy) ![Demo](https://img.shields.io/website?url=https%3A%2F%2Fdemo.godoxy.dev&label=Demo&link=https%3A%2F%2Fdemo.godoxy.dev) [![Discord](https://dcbadge.limes.pink/api/server/umReR62nRd?style=flat)](https://discord.gg/umReR62nRd) A lightweight, simple, and performant reverse proxy with WebUI.
Website | Wiki | Discord
EN | 中文
Have questions? Ask [ChatGPT](https://chatgpt.com/g/g-6825390374b481919ad482f2e48936a1-godoxy-assistant)! (Thanks to [@ismesid](https://github.com/arevindh))
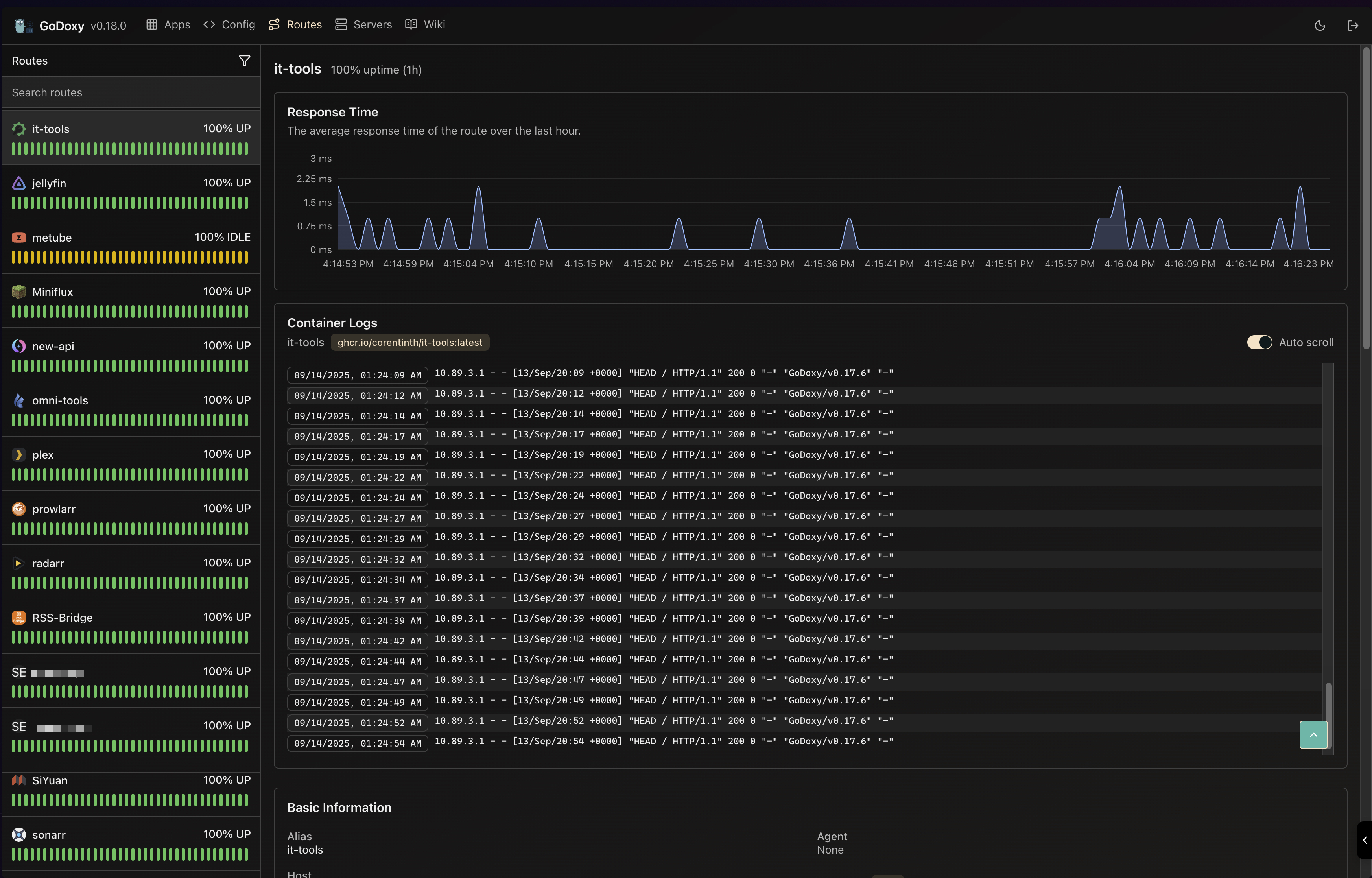
## Table of content - [Table of content](#table-of-content) - [Running demo](#running-demo) - [Key Features](#key-features) - [Prerequisites](#prerequisites) - [Setup](#setup) - [How does GoDoxy work](#how-does-godoxy-work) - [Update / Uninstall system agent](#update--uninstall-system-agent) - [Screenshots](#screenshots) - [idlesleeper](#idlesleeper) - [Metrics and Logs](#metrics-and-logs) - [Manual Setup](#manual-setup) - [Folder structrue](#folder-structrue) - [Build it yourself](#build-it-yourself) - [Star History](#star-history) ## Running demo [![Deployed on Zeabur](https://zeabur.com/deployed-on-zeabur-dark.svg)](https://zeabur.com/referral?referralCode=yusing&utm_source=yusing&utm_campaign=oss) ## Key Features - **Simple** - Effortless configuration with [simple labels](https://docs.godoxy.dev/Docker-labels-and-Route-Files) or WebUI - [Simple multi-node setup](https://docs.godoxy.dev/Configurations#multi-docker-nodes-setup) - Detailed error messages for easy troubleshooting. - **ACL**: connection / request level access control - IP/CIDR - Country **(Maxmind account required)** - Timezone **(Maxmind account required)** - **Access logging** - **Advanced Automation** - Automatic SSL certificate management with Let's Encrypt ([using DNS-01 Challenge](https://docs.godoxy.dev/DNS-01-Providers)) - Auto-configuration for Docker containers - Hot-reloading of configurations and container state changes - **Container Runtime Support** - Docker - Podman - **Idle-sleep**: stop and wake containers based on traffic _(see [screenshots](#idlesleeper))_ - Docker containers - Proxmox LXCs - **Traffic Management** - HTTP reserve proxy - TCP/UDP port forwarding - **OpenID Connect support**: SSO and secure your apps easily - **ForwardAuth support**: integrate with any auth provider (e.g. TinyAuth) - **Customization** - [HTTP middlewares](https://docs.godoxy.dev/Middlewares) - [Custom error pages support](https://docs.godoxy.dev/Custom-Error-Pages) - **Web UI** - App Dashboard - Config Editor - Uptime and System Metrics - Docker Logs Viewer - **Cross-Platform support** - Supports **linux/amd64** and **linux/arm64** - **Efficient and Performant** - Written in **[Go](https://go.dev)** ## Prerequisites Configure Wildcard DNS Record(s) to point to machine running `GoDoxy`, e.g. - A Record: `*.domain.com` -> `10.0.10.1` - AAAA Record (if you use IPv6): `*.domain.com` -> `::ffff:a00:a01` ## Setup > [!NOTE] > GoDoxy is designed to be running in `host` network mode, do not change it. > > To change listening ports, modify `.env`. 1. Prepare a new directory for docker compose and config files. 2. Run setup script inside the directory, or [set up manually](#manual-setup) ```shell /bin/bash -c "$(curl -fsSL https://raw.githubusercontent.com/yusing/godoxy/main/scripts/setup.sh)" ``` 3. Start the docker compose service from generated `compose.yml`: ```shell docker compose up -d ``` 4. You may now do some extra configuration on WebUI `https://godoxy.yourdomain.com` ## How does GoDoxy work 1. List all the containers 2. Read container name, labels and port configurations for each of them 3. Create a route if applicable (a route is like a "Virtual Host" in NPM) 4. Watch for container / config changes and update automatically > [!NOTE] > GoDoxy uses the label `proxy.aliases` as the subdomain(s), if unset it defaults to the `container_name` field in docker compose. > > For example, with the label `proxy.aliases: qbt` you can access your app via `qbt.domain.com`. ## Update / Uninstall system agent Update: ```bash bash -c "$(curl -fsSL https://github.com/yusing/godoxy/raw/refs/heads/main/scripts/install-agent.sh)" -- update ``` Uninstall: ```bash bash -c "$(curl -fsSL https://github.com/yusing/godoxy/raw/refs/heads/main/scripts/install-agent.sh)" -- uninstall ``` ## Screenshots ### idlesleeper ![idlesleeper](screenshots/idlesleeper.webp) ### Metrics and Logs
Routes Servers
Routes Servers
## Manual Setup 1. Make `config` directory then grab `config.example.yml` into `config/config.yml` `mkdir -p config && wget https://raw.githubusercontent.com/yusing/godoxy/main/config.example.yml -O config/config.yml` 2. Grab `.env.example` into `.env` `wget https://raw.githubusercontent.com/yusing/godoxy/main/.env.example -O .env` 3. Grab `compose.example.yml` into `compose.yml` `wget https://raw.githubusercontent.com/yusing/godoxy/main/compose.example.yml -O compose.yml` ### Folder structrue ```shell ├── certs │ ├── cert.crt │ └── priv.key ├── compose.yml ├── config │ ├── config.yml │ ├── middlewares │ │ ├── middleware1.yml │ │ ├── middleware2.yml │ ├── provider1.yml │ └── provider2.yml ├── data │ ├── metrics # metrics data │ │ ├── uptime.json │ │ └── system_info.json └── .env ``` ## Build it yourself 1. Clone the repository `git clone https://github.com/yusing/godoxy --depth=1` 2. Install / Upgrade [go (>=1.22)](https://go.dev/doc/install) and `make` if not already 3. Clear cache if you have built this before (go < 1.22) with `go clean -cache` 4. get dependencies with `make get` 5. build binary with `make build` ## Star History [![Star History Chart](https://api.star-history.com/svg?repos=yusing/godoxy&type=Date)](https://www.star-history.com/#yusing/godoxy&Date) [🔼Back to top](#table-of-content)