
[](https://sonarcloud.io/summary/new_code?id=yusing_go-proxy)

[](https://sonarcloud.io/summary/new_code?id=go-proxy)

[](https://discord.gg/umReR62nRd)
A lightweight, simple, and performant reverse proxy with WebUI.
EN | 中文

Have questions? Ask [ChatGPT](https://chatgpt.com/g/g-6825390374b481919ad482f2e48936a1-godoxy-assistant)! (Thanks to [@ismesid](https://github.com/arevindh))
## Table of content
- [Table of content](#table-of-content)
- [Running demo](#running-demo)
- [Key Features](#key-features)
- [Prerequisites](#prerequisites)
- [Setup](#setup)
- [How does GoDoxy work](#how-does-godoxy-work)
- [Proxmox Integration](#proxmox-integration)
- [Automatic Route Binding](#automatic-route-binding)
- [WebUI Management](#webui-management)
- [Update / Uninstall system agent](#update--uninstall-system-agent)
- [Screenshots](#screenshots)
- [idlesleeper](#idlesleeper)
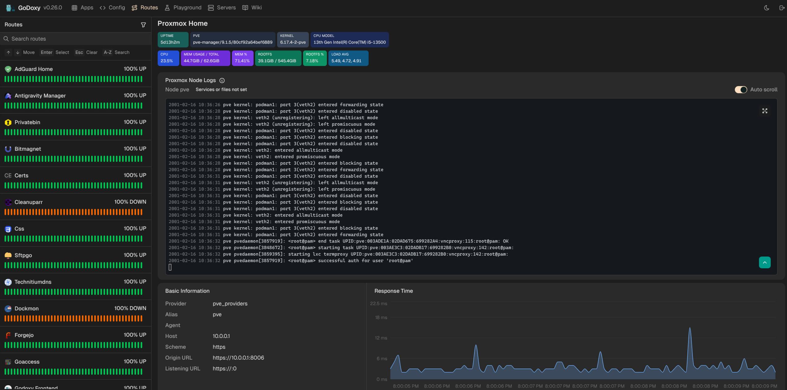
- [Metrics and Logs](#metrics-and-logs)
- [Manual Setup](#manual-setup)
- [Folder structrue](#folder-structrue)
- [Build it yourself](#build-it-yourself)
- [Star History](#star-history)
## Running demo