# GoDoxy [![Quality Gate Status](https://sonarcloud.io/api/project_badges/measure?project=yusing_go-proxy&metric=alert_status)](https://sonarcloud.io/summary/new_code?id=yusing_godoxy) ![GitHub last commit](https://img.shields.io/github/last-commit/yusing/godoxy) [![Lines of Code](https://sonarcloud.io/api/project_badges/measure?project=yusing_go-proxy&metric=ncloc)](https://sonarcloud.io/summary/new_code?id=yusing_godoxy) [![Discord](https://dcbadge.limes.pink/api/server/umReR62nRd?style=flat)](https://discord.gg/umReR62nRd) A lightweight, simple, and [performant](https://github.com/yusing/godoxy/wiki/Benchmarks) reverse proxy with WebUI. For full documentation, check out **[Wiki](https://github.com/yusing/godoxy/wiki)** **EN** | δΈ­ζ–‡
## Table of content - [GoDoxy](#godoxy) - [Table of content](#table-of-content) - [Key Features](#key-features) - [Prerequisites](#prerequisites) - [How does GoDoxy work](#how-does-godoxy-work) - [Setup](#setup) - [Screenshots](#screenshots) - [idlesleeper](#idlesleeper) - [Metrics and Logs](#metrics-and-logs) - [Manual Setup](#manual-setup) - [Folder structrue](#folder-structrue) - [Build it yourself](#build-it-yourself) ## Key Features - Easy to use - Effortless configuration - Simple multi-node setup with GoDoxy agents or Docker Socket Proxies - Error messages is clear and detailed, easy troubleshooting - Auto SSL with Let's Encrypt (See [Supported DNS-01 Challenge Providers](https://github.com/yusing/go-proxy/wiki/Supported-DNS%E2%80%9001-Providers)) - Auto hot-reload on container state / config file changes - Container aware: create routes dynamically from running docker containers - **idlesleeper**: stop and wake containers based on traffic _(optional, see [screenshots](#idlesleeper))_ - HTTP reserve proxy and TCP/UDP port forwarding - OpenID Connect integration: SSO and secure your apps easily - [HTTP middleware](https://github.com/yusing/go-proxy/wiki/Middlewares) and [Custom error pages support](https://github.com/yusing/go-proxy/wiki/Middlewares#custom-error-pages) - **Web UI with App dashboard, config editor, _uptime and system metrics_, _docker logs viewer_** - Supports linux/amd64 and linux/arm64 - Written in **[Go](https://go.dev)** [πŸ”ΌBack to top](#table-of-content) ## Prerequisites Setup Wildcard DNS Record(s) for machine running `GoDoxy`, e.g. - A Record: `*.domain.com` -> `10.0.10.1` - AAAA Record (if you use IPv6): `*.domain.com` -> `::ffff:a00:a01` ## How does GoDoxy work 1. List all the containers 2. Read container name, labels and port configurations for each of them 3. Create a route if applicable (a route is like a "Virtual Host" in NPM) 4. Watch for container / config changes and update automatically GoDoxy uses the label `proxy.aliases` as the subdomain(s), if unset it defaults to the `container_name` field in docker compose. For example, with the label `proxy.aliases: qbt` you can access your app via `qbt.domain.com`. ## Setup **NOTE:** GoDoxy is designed to be (and only works when) running in `host` network mode, do not change it. To change listening ports, modify `.env`. 1. Prepare a new directory for docker compose and config files. 2. Run setup script inside the directory, or [set up manually](#manual-setup) ```shell /bin/bash -c "$(curl -fsSL https://raw.githubusercontent.com/yusing/godoxy/main/scripts/setup.sh)" ``` 3. Start the container `docker compose up -d` and wait for it to be ready 4. You may now do some extra configuration on WebUI `https://godoxy.yourdomain.com` [πŸ”ΌBack to top](#table-of-content) ## Screenshots ### idlesleeper ![idlesleeper](screenshots/idlesleeper.webp) ### Metrics and Logs
Uptime Monitor Docker Logs Server Overview
Uptime Monitor Docker Logs Server Overview
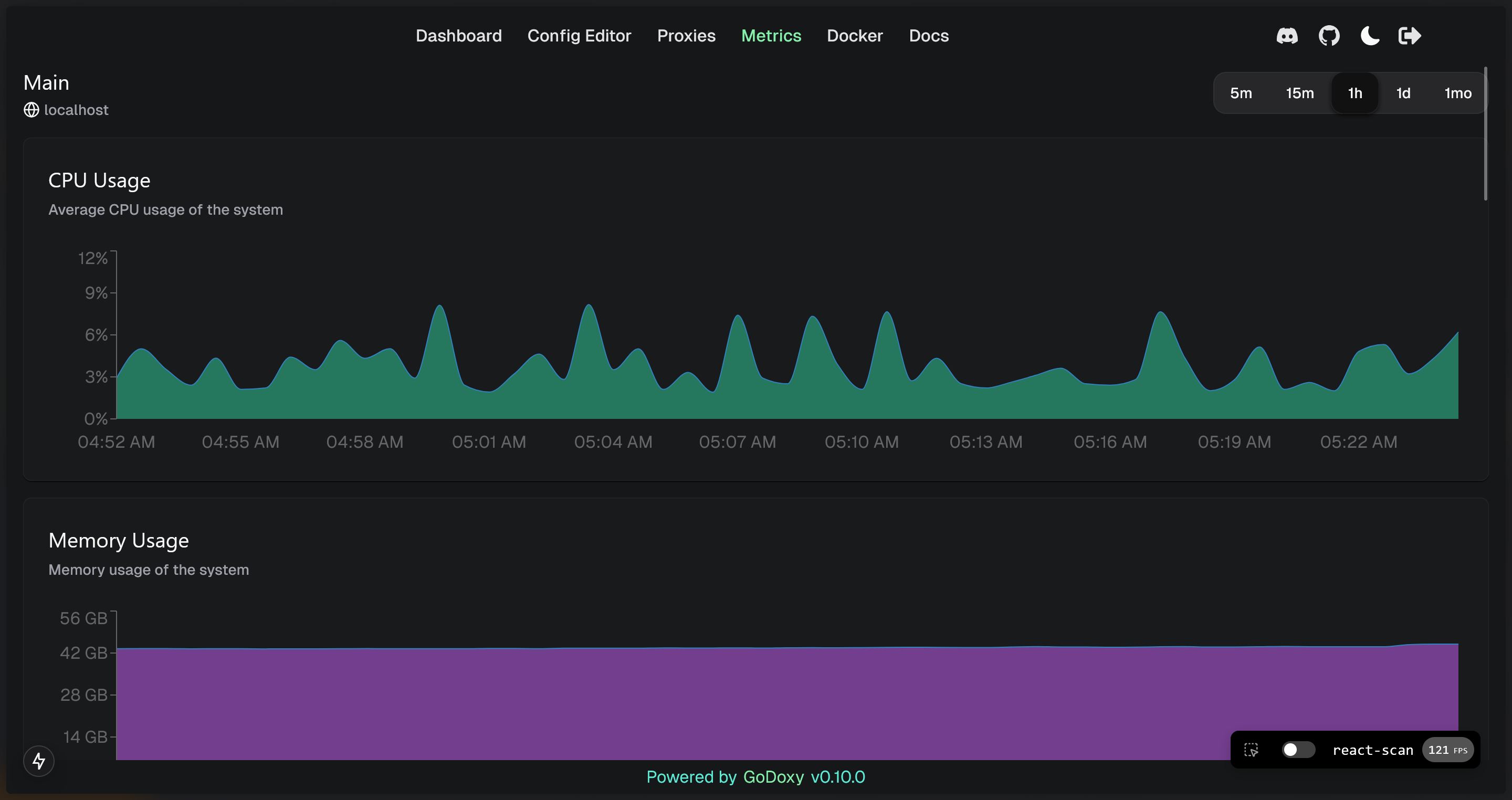
System Monitor Graphs
System Monitor Graphs
[πŸ”ΌBack to top](#table-of-content) ## Manual Setup 1. Make `config` directory then grab `config.example.yml` into `config/config.yml` `mkdir -p config && wget https://raw.githubusercontent.com/yusing/godoxy/main/config.example.yml -O config/config.yml` 2. Grab `.env.example` into `.env` `wget https://raw.githubusercontent.com/yusing/godoxy/main/.env.example -O .env` 3. Grab `compose.example.yml` into `compose.yml` `wget https://raw.githubusercontent.com/yusing/godoxy/main/compose.example.yml -O compose.yml` ### Folder structrue ```shell β”œβ”€β”€ certs β”‚ β”œβ”€β”€ cert.crt β”‚ └── priv.key β”œβ”€β”€ compose.yml β”œβ”€β”€ config β”‚ β”œβ”€β”€ config.yml β”‚ β”œβ”€β”€ middlewares β”‚ β”‚ β”œβ”€β”€ middleware1.yml β”‚ β”‚ β”œβ”€β”€ middleware2.yml β”‚ β”œβ”€β”€ provider1.yml β”‚ └── provider2.yml β”œβ”€β”€ data β”‚ β”œβ”€β”€ metrics # metrics data β”‚ β”‚ β”œβ”€β”€ uptime.json β”‚ β”‚ └── system_info.json └── .env ``` ## Build it yourself 1. Clone the repository `git clone https://github.com/yusing/godoxy --depth=1` 2. Install / Upgrade [go (>=1.22)](https://go.dev/doc/install) and `make` if not already 3. Clear cache if you have built this before (go < 1.22) with `go clean -cache` 4. get dependencies with `make get` 5. build binary with `make build` [πŸ”ΌBack to top](#table-of-content)