[![Quality Gate Status](https://sonarcloud.io/api/project_badges/measure?project=yusing_go-proxy&metric=alert_status)](https://sonarcloud.io/summary/new_code?id=yusing_go-proxy) ![GitHub last commit](https://img.shields.io/github/last-commit/yusing/godoxy) [![Lines of Code](https://sonarcloud.io/api/project_badges/measure?project=yusing_go-proxy&metric=ncloc)](https://sonarcloud.io/summary/new_code?id=yusing_go-proxy) ![Demo](https://img.shields.io/website?url=https%3A%2F%2Fdemo.godoxy.dev&label=Demo&link=https%3A%2F%2Fdemo.godoxy.dev) [![Discord](https://dcbadge.limes.pink/api/server/umReR62nRd?style=flat)](https://discord.gg/umReR62nRd) 輕量、易用、 高效能,且帶有主頁和配置面板的反向代理
網站 | 文檔 | Discord
EN | 中文
有疑問? 問 [ChatGPT](https://chatgpt.com/g/g-6825390374b481919ad482f2e48936a1-godoxy-assistant)!(鳴謝 [@ismesid](https://github.com/arevindh))
## 目錄 - [目錄](#目錄) - [運行示例](#運行示例) - [主要特點](#主要特點) - [前置需求](#前置需求) - [安裝](#安裝) - [手動安裝](#手動安裝) - [資料夾結構](#資料夾結構) - [更新 / 卸載系統代理 (System Agent)](#更新--卸載系統代理-system-agent) - [截圖](#截圖) - [閒置休眠](#閒置休眠) - [監控](#監控) - [自行編譯](#自行編譯) - [Star History](#star-history) ## 運行示例 [![Deployed on Zeabur](https://zeabur.com/deployed-on-zeabur-dark.svg)](https://zeabur.com/referral?referralCode=yusing&utm_source=yusing&utm_campaign=oss) ## 主要特點 - **簡單易用** - 透過 Docker[標籤](https://docs.godoxy.dev/Docker-labels-and-Route-Files)或 WebUI 輕鬆設定 - [簡單的多節點設置](https://docs.godoxy.dev/Configurations#multi-docker-nodes-setup) - 詳細的錯誤訊息,便於故障排除 - **存取控制 (ACL)**:連線/請求層級存取控制 - IP/CIDR - 國家 **(需要 Maxmind 帳戶)** - 時區 **(需要 Maxmind 帳戶)** - **存取日誌記錄** - **自動化** - 使用 Let's Encrypt 自動管理 SSL 憑證 ([使用 DNS-01 驗證](https://docs.godoxy.dev/DNS-01-Providers)) - Docker 容器自動配置 - 設定檔與容器狀態變更時自動熱重載 - **容器運行時支援** - Docker - Podman - **閒置休眠**:根據流量停止和喚醒容器 _(參見[截圖](#閒置休眠))_ - Docker 容器 - Proxmox LXC 容器 - **流量管理** - HTTP 反向代理 - TCP/UDP 連接埠轉送 - **OpenID Connect 支援**:輕鬆實現單點登入 (SSO) 並保護您的應用程式 - **ForwardAuth 支援**:整合任何 auth provider (例如 TinyAuth) - **客製化** - [HTTP 中介軟體](https://docs.godoxy.dev/Middlewares) - [支援自訂錯誤頁面](https://docs.godoxy.dev/Custom-Error-Pages) - **網頁使用者介面 (Web UI)** - 應用程式一覽 - 設定編輯器 - 執行時間與系統指標 - Docker 日誌檢視器 - **跨平台支援** - 支援 **linux/amd64** 與 **linux/arm64** - **高效能** - 以 **[Go](https://go.dev)** 語言編寫 ## 前置需求 設置 DNS 記錄指向運行 `GoDoxy` 的機器,例如: - A 記錄:`*.y.z` -> `10.0.10.1` - AAAA 記錄:`*.y.z` -> `::ffff:a00:a01` ## 安裝 > [!NOTE] > GoDoxy 僅在 `host` 網路模式下運作,請勿更改。 > > 如需更改監聽埠,請修改 `.env`。 1. 準備一個新目錄用於 docker compose 和配置文件。 2. 在目錄內運行安裝腳本,或[手動安裝](#手動安裝) ```shell /bin/bash -c "$(curl -fsSL https://raw.githubusercontent.com/yusing/godoxy/main/scripts/setup.sh)" ``` 3. 現在可以在 WebUI `https://godoxy.yourdomain.com` 進行額外配置 ### 手動安裝 1. 建立 `config` 目錄,然後將 `config.example.yml` 下載到 `config/config.yml` `mkdir -p config && wget https://raw.githubusercontent.com/yusing/godoxy/main/config.example.yml -O config/config.yml` 2. 將 `.env.example` 下載到 `.env` `wget https://raw.githubusercontent.com/yusing/godoxy/main/.env.example -O .env` 3. 將 `compose.example.yml` 下載到 `compose.yml` `wget https://raw.githubusercontent.com/yusing/godoxy/main/compose.example.yml -O compose.yml` ### 資料夾結構 ```shell ├── certs │ ├── cert.crt │ └── priv.key ├── compose.yml ├── config │ ├── config.yml │ ├── middlewares │ │ ├── middleware1.yml │ │ ├── middleware2.yml │ ├── provider1.yml │ └── provider2.yml ├── data │ ├── metrics # metrics data │ │ ├── uptime.json │ │ └── system_info.json └── .env ``` ## 更新 / 卸載系統代理 (System Agent) 更新: ```bash bash -c "$(curl -fsSL https://github.com/yusing/godoxy/raw/refs/heads/main/scripts/install-agent.sh)" -- update ``` 卸載: ```bash bash -c "$(curl -fsSL https://github.com/yusing/godoxy/raw/refs/heads/main/scripts/install-agent.sh)" -- uninstall ``` ## 截圖 ### 閒置休眠 ![閒置休眠](screenshots/idlesleeper.webp) ### 監控
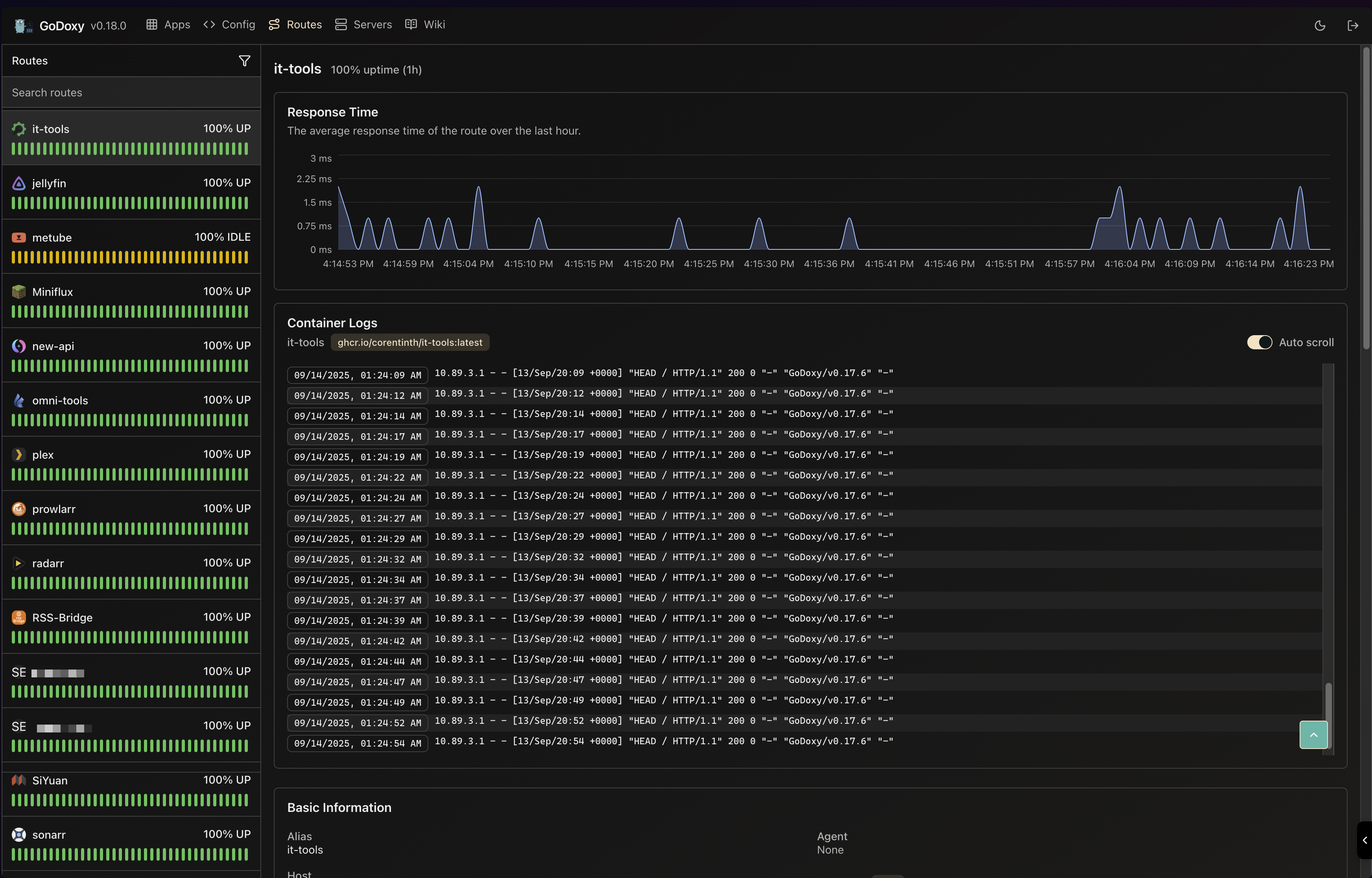
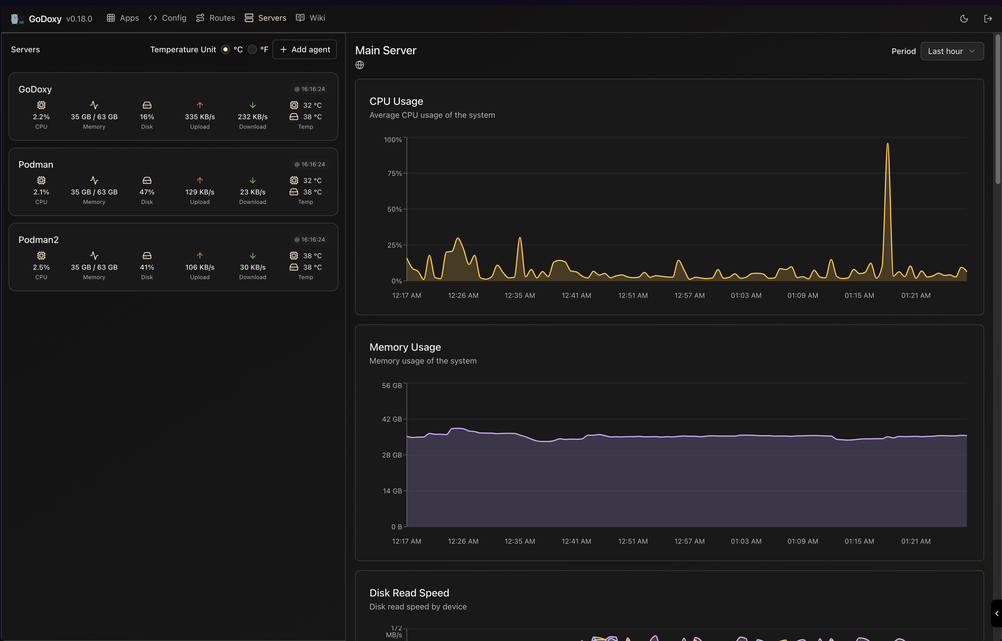
Routes Servers
路由 伺服器
## 自行編譯 1. 克隆儲存庫 `git clone https://github.com/yusing/godoxy --depth=1` 2. 如果尚未安裝,請安裝/升級 [go (>=1.22)](https://go.dev/doc/install) 和 `make` 3. 如果之前編譯過(go < 1.22),請使用 `go clean -cache` 清除快取 4. 使用 `make get` 獲取依賴 5. 使用 `make build` 編譯二進制檔案 ## Star History [![Star History Chart](https://api.star-history.com/svg?repos=yusing/godoxy&type=Date)](https://www.star-history.com/#yusing/godoxy&Date) [🔼 回到頂部](#目錄)